Markutech...

Nuestra administración de sistemas

Servicio de SYSadmin incluido siempre en todos nuestros servicios administrados.

¿Cómo administramos nuestros equipos, nuestra infraestructura?

La administración de sistemas que desplegamos en todos nuestros equipos administrados, incluye siempre todos los servicios de administración de forma integral, independientemente del producto administrado que se contrate. El nivel de administración será siempre el mismo, el más alto, lo que variará será el tipo de plataforma que contrate el cliente: Servidor Dedicado, Cloud o Clúster Web.

Servicios siempre incluidos con nuestra administración de sistemas

Monitorización avanzada 24x7

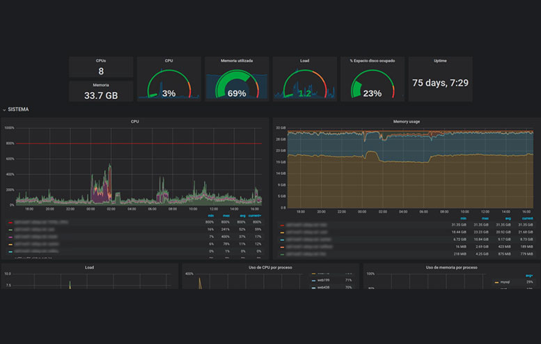
De forma constante, desde nuestros servidores de monitorización capturamos datos para realizar hasta 27 gráficas de control, no sólo de RAM o CPU, sino también de Threads Apache/Nginx, SlowQueries, Load y un largo etc, que revisaremos de forma diaria en nuestros mantenimientos a primera hora del día y que el cliente podrá consultar en su panel a modo informativo.

La detección de cualquier envío de spam, exceso de consumo, ayuda en revisión de logs, queries bloqueantes, necesidad de ajuste de configuraciones, optimizaciones, etc será informada al cliente y conjuntamente con su equipo de desarrollo si procede, buscaremos juntos de forma proactiva las soluciones necesarias.

Revisiones complementarias a los mantenimientos diarios que están incluidas dentro de la monitorización son por ejemplo revisiones de virus/malware de forma periódica y semanal, revisión de más de 60 listas negras (RBLs) para asegurar que la ip de la máquina siempre está limpia, y un largo etc que nos permitirá tener muchos ojos vigilando y manteniendo afinada la infraestructura.

Buscamos ofrecer el equivalente a poder tener “administradores de sistemas Linux” contratados en nómina y formando equipo con los desarrolladores de tu equipo , pudiendo transmitir la tranquilidad 24x7 de que nosotros vigilamos y cuidamos la infraestructura.

Ejemplos de sistemas monitorizados y graficados:

  • Nginx/Apache (procesos, threads)
  • MySQL (queries, threads, slow_queries)
  • Sistema (cpu, ram, swap, interrupciones, load)
  • Disco (ios, latencia, uso, inodos)
  • Red (errors, tráfico)
  • Procesos (número, número por thread, prioridad)
  • Host blacklisted por fail2ban
  • Uptime
  • Gráficas personalizadas

Alertas 24x7

Sistema reactivo: Instalación y activación en los servidores de control de Markutech, desplegando sistemas de comprobación de servicios críticos desde cuatro ubicaciones distintas en España, Estados Unidos, Holanda y Alemania.

Se chequearán todos los servicios activos en el servidor para que podamos recibir de forma inmediata las alertas de posibles problemas que nuestros técnicos de guardia tuvieran que revisar, solucionar o informar para un correcto tratamiento.

icono seguridad

Se realizarán los siguientes checks cada 5 minutos, para los siguientes servicios:

  • HTTP
  • MySQL
  • FTP
  • SMTP
  • POP/IMAP
  • SSH
  • PING
  • MAILQ
  • y otros adicionales como REDIS, INODOS, SWAP, ERRORS, LOAD, etc

Comprobaremos que el servidor está online en modo 24x7 los 365 d.as del año. En caso de fallo, los técnicos de sistemas de Markutech recibirían la alerta para solucionar el problema lo antes posible y para mantener al cliente debidamente informado de las acciones preventivas y correctivas llevadas a cabo.

Igualmente registraremos los tiempos de respuesta de los principales proyectos alojados indicados por el cliente, de tal forma que si detectamos en los mantenimientos una mejora o un empeoramiento de los mismos, podamos informar y revisar si cambios realizados desde programación o sistemas están afectando de forma positiva o negativa al proyecto.

El detectar la variación de los tiempos de respuesta en los proyectos y acciones como que los clientes puedan recibir de forma autom.tica y diaria informes de PHP-FATAL-ERRORS y SLOWQUERIES, nos permitirán de forma conjunta tener a los proyectos en un correcto funcionamiento un alto grado de optimización.

Soporte de sistemas directo (SYSadmin)

Tu equipo de sistemas con soporte directo sin departamentos SAT de atención al cliente como intermediarios, realizando las siguientes tareas:

DESCRIPCIÓN DEL SERVICIO
  • Mantenimiento diario. Revisión diaria de las gráficas del servicio.
  • Monitorizacón preventiva. Aviso a técnicos de Markutech de consumos que empiezan a incrementarse para evitarlos y subsanarlos antes de provocar afectación en el servicio.
  • Monitorización proactiva. Alertas a técnicos de Markutech por fallos en el servicio detectados por checks CRITICALS comentados en el punto 2.2. Alertas 24x7.
  • Monitorización de tiempos de respuesta. Activación de monitorización desde cuatro países para obtener los tiempos de respuesta del proyecto/s web principal/es y así poder ver las variaciones de los tiempos de respuesta antes y después de hacer cambios importantes en la página, por ejemplo de programación, de base de datos, etc.
  • Actualizaciones de software por mejoras de rendimiento o por detección de bugs de Seguridad.
  • Asesoramiento al cliente en posibles necesidades que pueda tener en futuros proyectos o en webs especificas.
  • Restauración de ficheros de la Copia de Seguridad del día que se requiera.
  • Asesoramiento respaldado con datos adquiridos y gráficas generadas por los servidores de monitorización de Markutech.
  • Reglas de Firewall a medida
  • Detección de mejoras como podrían ser:
    • Falta de rendimiento en consultas SQL que penalicen la carga de una web.
    • Consumos irregulares de ciertos servicios que pueda dañar al resto del sistema.
    • Instalación de módulos o extensiones que requieran los programadores o los administradores de sus sistema y que no pongan en peligro la estabilidad o seguridad del servidor.
    • Ayuda a los desarrolladores del cliente en la detección de posibles errores analizando los logs del sistema.
    • Análisis de necesidad de sistemas de cache.
  • Optimizaciones y Mejoras de Rendimiento con ajustes de configuraciones a medida.
EJEMPLOS DE GRÁFICAS DE CONTROL
Análisis al detalle de todos los recursos
Estabilización de procesos
Detección de cambios de comportamiento
Propuestas de mejoras de rendimiento y tiempos respuesta
Mejoras en la liberación de recursos
Detección de necesidad de recursos y ampliación inmediata
Detección de envíos de spam ilícitos
Control de mandos y alertas de servicios críticos
PROCEDIMIENTO Y METODOLOGÍA DE SEGURIDAD

El procedimiento y la metodología que seguimos en el desarrollo de todos nuestros servicios administrados, es la siguiente:

  • Cumplimiento de normativas (RGPD) y políticas internas.
    • Almacenamiento de logs de acceso de servicios (web, mail, ssh, ftp, etc) de hasta 2 años para cumplimiento de RGPD y posibles auditorías externas.
    • Actualización de bugs detectados en las principales listas y contrastando con repositorios.
    • Passwords variables por proyecto y cliente (tamaños y tipos de caracteres mínimos).
    • Instalación de los servicios estrictamente necesarios.
    • Acuerdos y contratos de confidencialidad de datos.
    • Compartición de ficheros con clientes bajo contraseña exclusiva y con límite de tiempo de 24 horas para poder realizar las descargas previa autoeliminación.
    • Comprobación de IP's en 64 blacklist (RBL) con procesos automáticos.
    • Comprobación de IP's en blacklist especiales Hotmail/Outlook con procesos automáticos.
    • Escaneo con anti rootkits/trojans/viruses semanalmente.
    • Activación de IDS software para detección de patrones y malos usos en logs de aplicaciones.
    • AntiDDOS - Datacenter.
  • Backups LOGS.
    • Copias de seguridad cifradas.
    • Copias de seguridad en distinto servidor y centro de datos.
    • Copias con deduplicación.
    • Hasta 2 años de accesos y 3 meses en ficheros, bbdd y configuraciones.
  • Protección de accesos:
    • Protección cambiando puerto por defecto servicio SSH.
    • Anulación de acceso SSH root en nuestros servicios administrados.
    • Doble password de cifrado en las contraseñas facilitadas por los clientes y almacenadas en nuestra documentación interna.
    • Acceso restringidos a una sola IP pública para determinados servicios y clientes
  • Firewall:
    • Firewall con políticas de Denegación ALL y apertura sólo a servicios estrictamente necesarios.
    • Reglas de Firewall a medida según posibles ataques o peticiones del cliente.
  • Contacto soporte técnico SYSadmin:
    • Desde el panel de control de Markutech se podrán añadir los contactos técnicos autorizados para realizar consultas sobre datos/acciones sobre la infraestructura.
    • El sistema de tickets detectará los contactos autorizados para un correcto control del soporte SYSadmin.
SPAM, INYECCIONES Y BLACKLISTS (RBL)

Ayudamos en la mejora del tratamiento de su correo electrónico para intentar evitar que sus emails sean marcados como spam, configurando correctamente registros como SPF, PTR, DKIM y DMARC.

Revisamos con scripts propios y con periodicidad diaria el estado de la ip del servidor en más de 64 listas negras (RBL). En caso de aparecer listada, nos encargamos de los procedimientos de baja y realizamos las investigaciones de los motivos que han conllevado el bloqueo.

Revisamos gráficas de colas de correo y logs de acceso web y mail, para detectar infecciones que provocan envíos masivos de spam ilícitamente en nombre del dominio del cliente y sin su conocimiento:

Copias de seguridad cifradas nivel alto

Activación de Copias de Seguridad cifradas para realizar backups de todos los datos del proyecto (ficheros, bases de datos y configuraciones de la infraestructura) con las siguientes características:

  • Copias de seguridad redundadas en dos Centro de Datos diferentes, ubicados en diferentes países europeos.
  • Copias Cifradas en los servidores de backup destino.
  • Copias con sistema de deduplicación para optimización de espacio ocupado
icono seguridad
  • Frecuencia de copias:
    • 30 últimos días (30 copias)
    • + 8 últimas semanas (8 copias)
    • Opciones relación espacio vs periodicidad:
      • Opción 1: 12 últimos meses (9 meses – 10 semanas – 21 días - 300Gb)
      • Opción 2: 6 últimos meses (3 meses – 10 semanas – 21 días - 300Gb)
      • Opción 3: 3 últimos meses (0 meses – 10 semanas – 21 días - 300Gb)
      • Capacidades ampliables +5€ cada 100 GB extras de espacio de backup.
      • Cuanta más periodicidad, más consumo de espacio en los servidores de backup.
    • Posibilidad de restauración a nivel de fichero, carpeta, tabla, base de datos, etc.
    • Backup de logs de hasta 2 a.os para cubrir posibles Auditorías o posibles Ordenes Judiciales.

Consideraciones específicas del servicio:

  • Algunas de estas medidas detalladas anteriormente, son las medidas exigidas para garantizar a nuestros clientes el cumplimiento RGPD.
  • La posibilidad de restauración está incluida en la cuota de mantenimiento y será llevada a cabo por Markutech cada vez que lo solicite el cliente, que a su vez tiene la posibilidad de realizar dicha restauración desde el propio panel de control.
  • La opción Mensual por defecto será la opción 3 con 300Gb de espacio incluidos.

Performance y Optimizaciones

Con este quinto servicio integrado, pretendemos poner la guinda a todos los otros servicios que componen la administración de sistemas de Markutech, haciendo que los proyectos bien protegidos, monitorizados y con un buen soporte, tengan un alto rendimiento y una buena performance.

Acciones como las que detallamos a continuación son puntos adicionales de valor añadido que están incluidos en todas las configuraciones de servidores:

  • Mejoras de PageSpeed.
  • Configuración en tu proyecto de CDN (Content Delivery Network).
  • Sistemas Redis para caches o sesiones.
  • Sistemas de cache Varnish.
  • Particiones en RAMFS.
  • Discos de alto rendimiento SSD (NVMe).
  • CPUs de alto rendimiento.
  • Control y análisis sobre el TTFB (TimeToFirstByte).
  • Protocolo HTTP2.
  • Optimizaciones según el informe sobre tus proyectos de errores php FATALERROR y queries de mysql mejorables SLOW-QUERIES.
  • Auditamos los logs en caso de detección de patrones en el mantenimiento diario, por alertas o por necesidad para la ayuda en un problema de programación o funcionamiento de nuestro cliente.
  • Revisión de virus/malware semanalmente de todos los ficheros web del proyecto. e informamos al cliente de la posible puesta en cuarentena de ficheros.
  • Detección de bloqueos de php para mejora de rendimiento de la aplicación.
Mejoras de Pagespeed

Queremos difuminar la línea que separa los equipos de desarrollo con los equipos de administradores de sistemas, cruzándola y ayudando a buscar soluciones conjuntas para el cliente final sin buscar culpables de una u otra área.

Hemos estudiado plugins y acciones que ayudarán a tu Magento, Wordpress, Prestashop o proyecto a medida a obtener las mejores puntuaciones en PageSpeed (Gtmetrix/PageSpeedInsight) en apartados como:

  • Defer parsing of Javascript
  • Minify Javascript
  • Minify CSS
  • Optimize images
  • Inline small JavaScript
  • Inline small CSS

De este último ya no importa si subes las fotos hechas con el móvil o si no sabes cómo editarlas. Puedes subir las originales y en Markutech las optimizamos por ti.

Optimizamos tu/s carpeta/s de imágenes JPG y PNG sin perdida de calidad (Lossless) para la mejora de rendimiento y de indexación de Google como indican herramientas como Gtmetrix o PageSpeed.

Ejemplo de una web, antes de la optimización:
Ejemplo de la misma web, después de la optimización:
Detección y análisis de lentitud en procesos PHP

¿Cómo conocer qué función ralentiza mi script php? ¿Cómo saber qué query bloquea la ejecución de un php? O incluso ¿alguna url de contenido externo afecta al rendimiento?

Estas preguntas son habituales cuando nos encontramos malos tiempos de respuesta en nuestro ecommerce o proyecto web y queremos averiguar qué los provoca.

Conseguir un buen Time To First Byte (TTFB) durante la construcción del contenido dinámico donde intervienen procesos habituales en php y mysql, es uno de los importantes retos que nos ayudarán a una buena indexación en el buscador de Google y a una rápida usabilidad por parte de los visitantes y usuarios de nuestra web.

Desde la parte de tus administradores de sistemas o de tu proveedor de hosting, es muy importante que te ayudemos a conseguir esta información para que el propio equipo de sistemas o tus propios desarrolladores puedan corregir o optimizar el proceso php en cuestión.

En muchas ocasiones, una vez detectado, se trata de fáciles soluciones que conllevan una importante mejora en los tiempos de respuesta de la aplicación. Es cierto que este tipo de malos rendimientos muchas veces se camuflan o disimulan con sistemas de Caché tipo Varnish o FastCGI-Cache, pero es conveniente arreglar la raíz del problema para tener buen rendimiento incluso en momentos de borrado de cache, y utilizar sistemas como Varnish para aportar un plus aún mayor de rendimiento, pero no como una solución camuflada a un problema de tiempos de ejecución en php o mysql.

Todo este servicio para localizar trazas o afectaciones PHP está incluido como soporte sysadmin y sin costes adicionales.

Ejemplo de optimización de procesos PHP: